https://docs.aws.amazon.com/ko_kr/eks/latest/userguide/prometheus.html
먼저 프로메테우스를 설치한다.
cat << EOF | k apply -f -
---
apiVersion: v1
kind: PersistentVolumeClaim
metadata:
name: grafana-pvc
spec:
accessModes:
- ReadWriteOnce
resources:
requests:
storage: 1Gi
---
apiVersion: apps/v1
kind: Deployment
metadata:
labels:
app: grafana
name: grafana
spec:
selector:
matchLabels:
app: grafana
template:
metadata:
labels:
app: grafana
spec:
securityContext:
fsGroup: 472
supplementalGroups:
- 0
containers:
- name: grafana
image: grafana/grafana:7.5.2
imagePullPolicy: IfNotPresent
ports:
- containerPort: 3000
name: http-grafana
protocol: TCP
readinessProbe:
failureThreshold: 3
httpGet:
path: /robots.txt
port: 3000
scheme: HTTP
initialDelaySeconds: 10
periodSeconds: 30
successThreshold: 1
timeoutSeconds: 2
livenessProbe:
failureThreshold: 3
initialDelaySeconds: 30
periodSeconds: 10
successThreshold: 1
tcpSocket:
port: 3000
timeoutSeconds: 1
resources:
requests:
cpu: 250m
memory: 750Mi
volumeMounts:
- mountPath: /var/lib/grafana
name: grafana-pv
volumes:
- name: grafana-pv
persistentVolumeClaim:
claimName: grafana-pvc
---
apiVersion: v1
kind: Service
metadata:
name: grafana
spec:
ports:
- port: 3000
protocol: TCP
targetPort: http-grafana
selector:
app: grafana
sessionAffinity: None
type: LoadBalancer
EOF
```bash
<https://grafana.com/docs/grafana/latest/installation/kubernetes/>
설치는 위링크를 참조하고 grafana svc type 만 LoadBalancer 로 변경한다.
```bash
k get svc NAME TYPE CLUSTER-IP EXTERNAL-IP PORT(S) AGE grafana LoadBalancer 172.20.237.228 af7fa7486f6eb4ad4a6bde897210f4a9-206885623.ap-northeast-2.elb.amazonaws.com 3000:32317/TCP 32m
```bash
그라파나의 서비스가 다만들어지면 URL로 접근이 가능하다.

패스워드는 admin / admin 이다.
로그인후 할일은 data source 를 지정하는것이다. 우리는 prometheus 를 이용할것이다.


서비스이름/네임스페이스/svc:port 로 지정한다.
save & test 눌러서 잘되는지 확인하자.
그리고 dashboard를 import 하자.

<https://grafana.com/grafana/dashboards/11074>
많은 사람이 애용하는 dashboard를 사용할것이다. import 는 ID로 넣으면된다 이경우엔 11074 를 입력하자

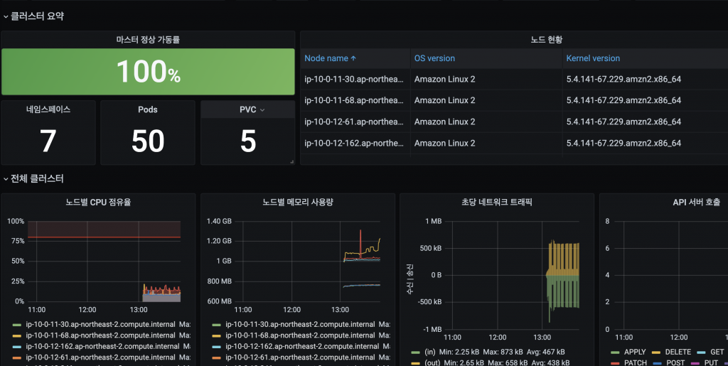
VictoriaMetrics 를 프로메테우스로 지정하자. 그리고 Import 하면 대시보드가 뜬다.

대략 이런 대시보드가 자동으로 수집된다.

https://grafana.com/grafana/dashboards/13770
그라파나는 사람들이 만들어놓은 대시보드를 이용하기 쉽다.
그리고 node-exporter 로 만들어내는 매트릭리스트를 파악하여 원하는 지표를 사용할수 있다.
<https://prometheus.io/docs/guides/node-exporter/>
위URL을 참고해서 매트릭을 확인하여 보자.
예를 들어서 Dropped packet를 확인하려 한다면 다음 매트릭을 확인할수 있다.

읽어주셔서 감사하다!
올해의 가시다님 과의 스터디가 마무리되었다. 같이 EKS 스터디에 참여해주신분들께 감사를 드리며, 평안한 하루되시라!